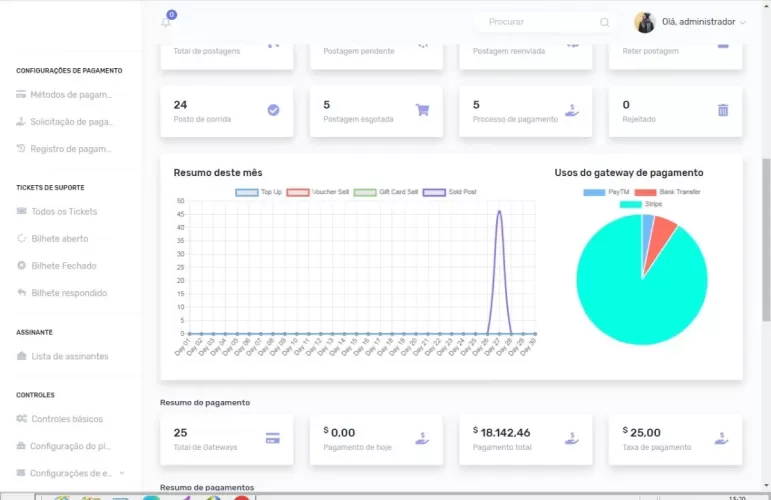
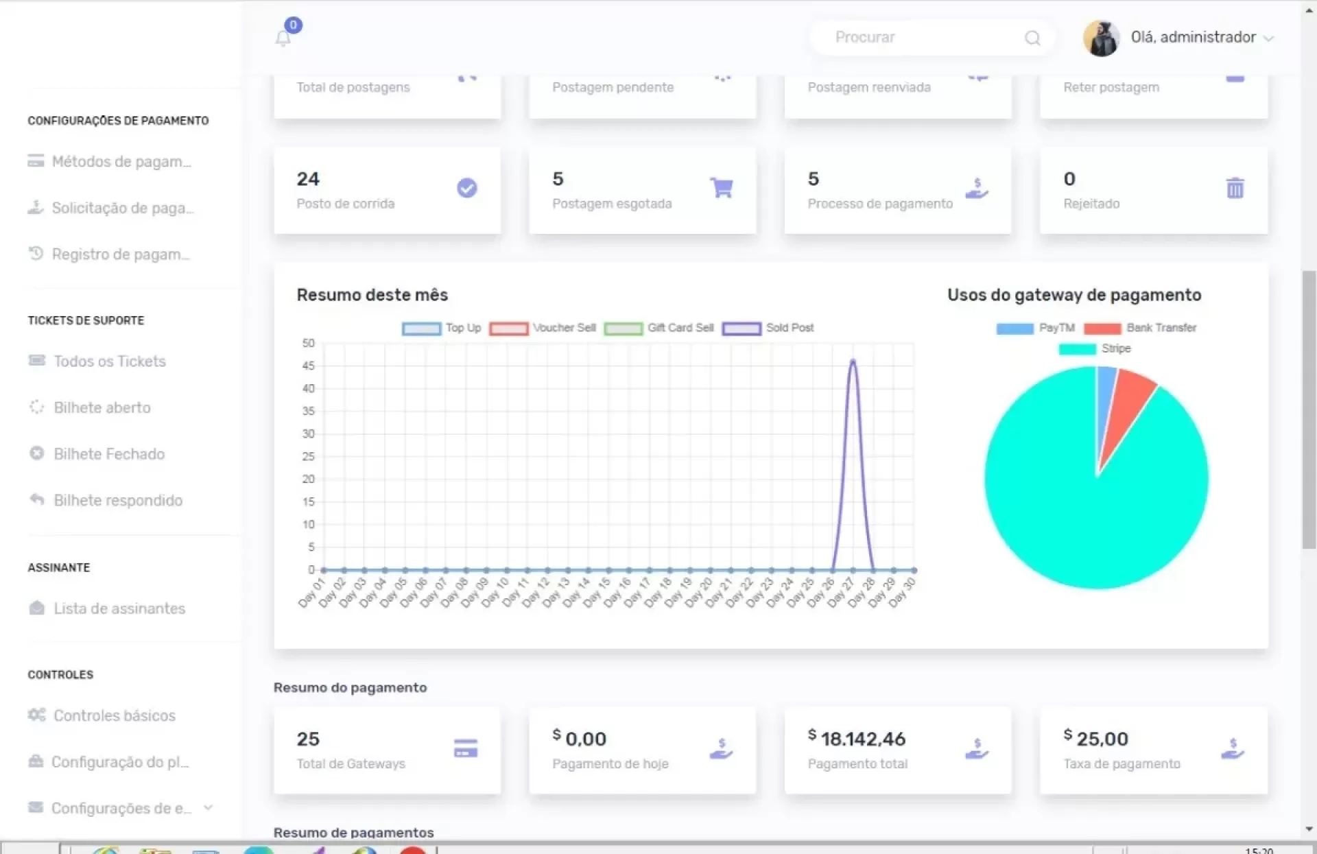
Recursos do item
✓ Design totalmente responsivo
✓ Serviço de recarga de jogos
✓ Recarga de jogos para celular
✓ Recarga de aplicativos de vídeo sob demanda ✓ Recarga de
aplicativos de entretenimento ✓
Curtidas de gerenciamento de vouchers de jogos (cartão de jogo, cartão de pagamento, vale-presente VOD, vale-presente da plataforma de música )
✓ Curtidas de gerenciamento de vale-presente (PLAYSTATION NETWORK CARD, iTunes, GOOGLE PLAY, Apple Card etc.)
✓ Gerenciamento de vendas de GAMER ID
OBS!!!! ANTES DE COMPRAR LEIA
SISTEMA ESTÁ EM INGLÊS PORÉM PODE SER TRADUZIDO PARA QUALQUER IDIOMA DENTRO DO PAINEL DO ADMINISTRADOR
É NECESSÁRIO DOMÍNIO E HOSPEDAGEM PARA O FUNCIONAMENTO DO SISTEMA
Recursos do usuário
✓ Postagem de venda de ID de jogador
✓ Discussão de oferta de venda com o comprador usando chat ao vivo em tempo real
✓ Recarga de jogo
✓ Pedido de vale-presente
✓ Pedido de código de voucher.
Nenhum comentário encontrado!
English
Portuguese